Create a free Feed Strategy account to continue reading

6 feed mill automation systems, batching technologies

Review six feed mill automation systems and batching software solutions to improve feed production and efficiency.

Creating Software And Website For Different Digital Platform Des
Andrey Suslov | Bigstock.com

A collection of the latest feed mill solutions for improved automation efficiency and manufacturing

Easy Automation Nex Gen PlatformNexGen Platform | Easy Automation Inc.

  • Designed with feed mills in mind
  • Built to scale as your business scales
  • Integrated facility controls and inventory management software
  • Modular functionality approach
  • Customized by industry
  • Extensive third-party integrations

 

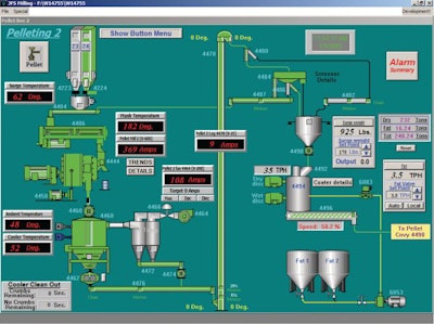
Sterling Systems And Controls Pellet Mill Control Feed Mill Automation

Pellet Mill Control and Feed Mill Automation | Sterling Systems & Controls

  • Designed using Windows-based .NET framework technology
  • Designed to simplify operation and improve efficiency of cost and throughput
  • Custom-designed pellet mill control software application to meet exact automation and system requirements
  • Integrated mill monitoring and histogram displays
  • Control functions maximize throughput and high output
  • Pellet Mill is optimized based on mill condition
  • Mill plug conditions are averted through use of smart control
  • Mill shutdown is automatic if it becomes plugged

 

Interstates I ControlI-Control | Interstates

  • System-based control for batching, pelleting, grinding, receiving, loadout and more
  • Recipe and order management
  • Track and trace reporting
  • Automated process checks
  • Integration with other business software

 

Repete Corp Control Systems Batching AutomationControl Systems Batching Automation | Repete Corp.

  • Integrated data storage and retrieval
  • Automatic data archiving and backup
  • Comprehensive on-board help system
  • Plant trending and optimization tools
  • User-configurable parameters
  • Computer-assisted manual (CAM) control
  • Modular and expandable
  • Predictive and adaptive weighing control

 

Wem Automation Wem4000 Pelleting System ControlWEM4000 Pelleting System Control | WEM Automation

  • Allen Bradley control and CompactLogix PLCs
  • SQL server database
  • Customer-specific graphics
  • Superior choke detection and avoidance
  • Fat-at-the-die and coater enzyme application
  • Fast ramp-up

 

Cpm Automation Pellet Mill ControllerPellet Mill Controller | CPM Automation

  • Production control that can increase efficiency by up to 40%
  • Consistency that can increase pellet quality by up to 20%
  • Dependability that allows the system to work 24 hours per day
  • Up to 30% energy savings and longer die roll life
  • Lower labor costs and reduced physical demand due to the ability to operate remotely

Announcing the Feed Mill of the Future digital supplement

WATT’s feed brands Feed Strategy and Feed & Grain magazines join forces to launch the monthly Feed Mill of the Future digital supplement. Each edition aims to provide animal feed industry stakeholders with forward-looking content, market insights and a spotlight on the leading-edge technologies shaping the global feed industry of tomorrow.

Subscribe today! https://bit.ly/3dWzow7

Page 1 of 162
Next Page